Database P1

Moderator: leecollings

Post Reply
nabru99
Posts: 17
Joined: Monday 06 November 2017 9:50
Target OS: Raspberry Pi / ODroid
Domoticz version:
Contact:

Database P1

Post by nabru99 »

Hello,

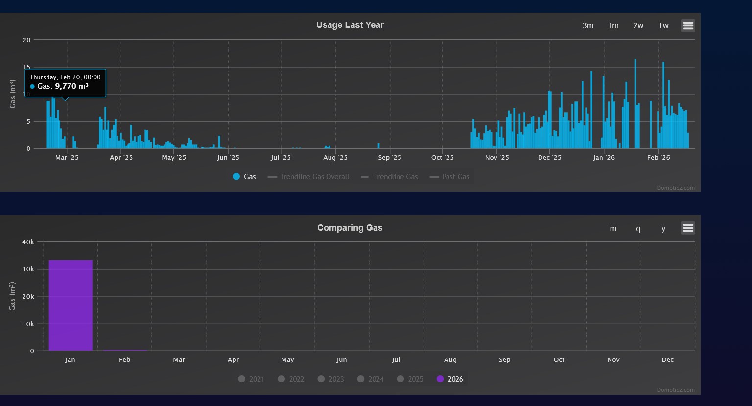
I had problems with the USB P1 interface- CRC errors . I changed to a LAN interface. It now records data correctly.
The annual consumption is shown correctly, but the comparison is incorrect. Since the CRC problems start with october 2025, I have incorrect comparisons of october and december. November is shown correctly. The same is for january 2026.

How can i repair data for compared usage.

The same is for Gas and Electricity.
Attachments
c2.jpg
c2.jpg (116.37 KiB) Viewed 29 times
c1.jpg
c1.jpg (102.14 KiB) Viewed 29 times
Post Reply

Who is online

Users browsing this forum: No registered users and 1 guest