Incorrect solar production value, how to delete

Please use template to report bugs and problems. Post here your questions when not sure where else to post
Only for bugs in the Domoticz application! other problems go in different subforums!

Moderators: leecollings, remb0

Forum rules
Before posting here, make sure you are on the latest Beta or Stable version.
If you have problems related to the web gui, clear your browser cache + appcache first.

Use the following template when posting here:

Version: xxxx
Platform: xxxx
Plugin/Hardware: xxxx
Description:
.....

If you are having problems with scripts/blockly, always post the script (in a spoiler or code tag) or screenshots of your blockly

If you are replying, please do not quote images/code from the first post

Please mark your topic as Solved when the problem is solved.
Post Reply
AintBigAintClever
Posts: 8
Joined: Wednesday 01 November 2017 0:47
Target OS: Raspberry Pi / ODroid
Domoticz version: Nightly
Contact:

Incorrect solar production value, how to delete

Post by AintBigAintClever »

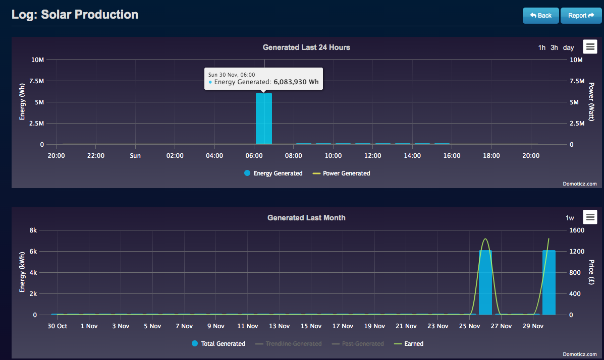
According to Domoticz my eight solar panels generated 6 megawatt-hours of electricity this morning, they also did it three days ago. This figure happens to be the entire generated energy in kilowatt-hours since the panels were installed.

Shift-clicking and removing the rogue entry makes no difference; it stays put. Is there any other way to get this duff figure out and stop it recurring?

Domoticz version 2025.2 (whichever one came out before 16972 as it's only just updated)
Source: Enphase Envoy S Metered, version D8.3.5167, Solar Production meter (device 00000901)
Screen Shot 2025-11-30 at 20.22.00.png
Screen Shot 2025-11-30 at 20.22.00.png (153.26 KiB) Viewed 61 times
User avatar
jvdz
Posts: 2441
Joined: Tuesday 30 December 2014 19:25
Target OS: Raspberry Pi / ODroid
Domoticz version: 4.107
Location: Netherlands
Contact:

Re: Incorrect solar production value, how to delete

Post by jvdz »

Shift+click on the value you like to remove in the grappig.
AintBigAintClever
Posts: 8
Joined: Wednesday 01 November 2017 0:47
Target OS: Raspberry Pi / ODroid
Domoticz version: Nightly
Contact:

Re: Incorrect solar production value, how to delete

Post by AintBigAintClever »

The screenshot shows the result after shift-clicking and deleting that erroneous entry several times. It stays there.
User avatar
waltervl
Posts: 6683
Joined: Monday 28 January 2019 18:48
Target OS: Linux
Domoticz version: 2025.1
Location: NL
Contact:

Re: Incorrect solar production value, how to delete

Post by waltervl »

You cannot remove it from the top graph, you will have to wait a day and remove the value from the week or the month graph.
Domoticz running on Udoo X86 (on Ubuntu)
Devices/plugins: ZigbeeforDomoticz (with Xiaomi, Ikea, Tuya devices), Nefit Easy, Midea Airco, Omnik Solar, Goodwe Solar
Post Reply

Who is online

Users browsing this forum: No registered users and 1 guest